Số hóa quản lý tài sản giúp tối ưu chi phí vận hành doanh nghiệp

Những khoản chi bất ngờ từ sửa chữa đột xuất, vận hành thiếu hiệu quả hay tài sản xuống cấp nhanh hơn dự kiến chính là những “rò rỉ tài chính” âm thầm trong doanh nghiệp. T.FM là giải pháp phần mềm “Make in Vietnam” đạt chứng nhận 5 sao tiên phong theo xu hướng số hóa quản lý tài sản giúp vận hành minh bạch, tối ưu chi phí.

Theo khảo sát của MaintainX trong năm 2024, chi phí thiệt hai trung bình cho một giờ ngừng hoạt động ngoài kế hoạch của các thiết bị, máy móc trong một doanh nghiệp dao động ở mức khoảng 25.000 đô la và có thể tăng vọt lên hơn nửa triệu đô la đối với các tổ chức lớn hơn. Con số cho thấy những thiệt hại đáng kể khi doanh nghiệp bị gián đoạn hoạt động. Không chỉ có vậy, những khoản chi cho sửa chữa đột xuất, thiết bị hư hỏng hoặc bảo trì muộn chính là “vết rò” âm thầm ăn mòn lợi nhuận. Điều này hoàn toàn có lý khi 65% số người được hỏi cho biết bảo trì chủ động là cách hiệu quả nhất để giảm các sự cố ngừng hoạt động ngoài kế hoạch.

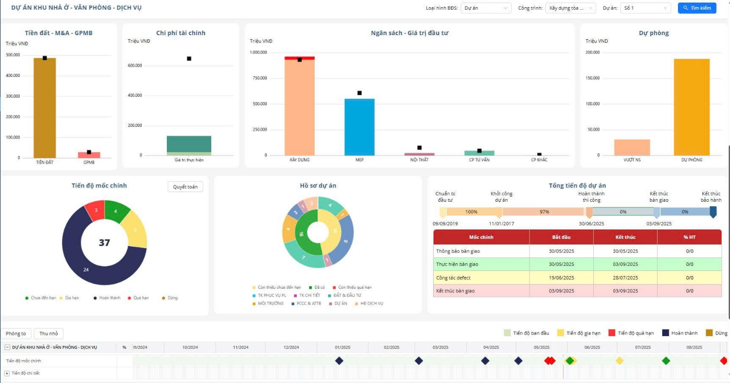
Số hóa quản lý tài sản giúp tối ưu chi phí vận hành doanh nghiệp - Ảnh 1

Đã đến lúc doanh nghiệp cần chú trọng chi tiết từng đồng chi ra cho từng thiết bị vận hành. Hơn thế, việc đưa ra quyết định cần dựa trên dữ liệu thực tế thay vì những quyết định cảm tính. Điều này đặc biệt quan trọng trong bối cảnh chi phí nguyên vật liệu gia tăng không ngừng, nhân công đắt đỏ và yêu cầu ESG ngày càng khắt khe, doanh nghiệp cần kiểm soát chi phí vận hành ở mọi điểm chạm.

Vận hành minh bạch

Quản lý tài sản sẽ chi phối và ảnh hưởng đến mọi quyết định đầu tư, bảo trì hay phân bổ nguồn lực, từ đó tác động trực tiếp tới hiệu quả tài chính và uy tín thương hiệu. Trong thời đại mà yêu cầu về tính minh bạch, kiểm soát chặt chẽ chi phí, doanh nghiệp cũng cần nhìn nhận lại vai trò của quản lý tài sản. Doanh nghiệp nào không kiểm soát chặt chẽ tài sản và chi phí vận hành sẽ đứng trước nguy cơ rò rỉ tài chính.

Trên thực tế, không phải lúc nào công tác quản lý tài sản cũng có đủ dữ liệu và công cụ để phát hiện kịp thời các thất thoát. Đến khi con số hiển hiện trên báo cáo, tổn thất đã trở thành gánh nặng.

Đó chính là lý do Công ty cổ phần TNTech phát triển công cụ số hóa công tác quản lý tài sản T.FM. Giải pháp này vận hành như một công cụ giúp doanh nghiệp soi chiếu chi phí ở từng điểm chạm: từ đầu tư, mua sắm, vận hành, bảo trì đến khấu hao và thanh lý. Tại Lễ trao giải thưởng Sao Khuê 2025, T.FM được Hội đồng thẩm định xếp hạng 5 sao - mức đánh giá cao nhất.  

Sản phẩm của TNTech đã được nhiều doanh nghiệp tin tưởng lựa chọn và mang lại nhiều giá trị cho khách hàng. Tại một tập đoàn đa ngành của Việt Nam, sau khi triển khai sử dụng T.FM, doanh nghiệp tiến hành đánh giá toàn bộ hơn 50.000 trang thiết bị và đã xác định được 43.600 thiết bị dù hết khấu hao vẫn đảm bảo tiêu chuẩn sử dụng. Nhờ đó tiết kiệm được số tiền lên tới 5 tỷ đồng. Không những vậy, doanh nghiệp cũng xác định 11.000 công việc định kỳ được thực hiện với tỷ lệ SLA đạt 95%. Đây cũng chính là chìa khóa giúp duy trì tuổi thọ của thiết bị.

Đáng nói, nhờ hệ thống dữ liệu tập trung, minh bạch và trực quan, ban lãnh đạo có thể đưa ra quyết định dựa trên bằng chứng và con số, thay vì quyết định một cách cảm tính.

Quản trị bền vững

Môi trường kinh doanh ngày nay có rất nhiều biến động, đòi hỏi doanh nghiệp không chỉ linh hoạt ứng phó mà còn phải làm tốt công tác quản trị rủi ro, trong đó có tài sản. Doanh nghiệp nào nắm rõ “sức khỏe” tài sản của mình sẽ nắm thế chủ động, là lợi thế để đi xa hơn, phát triển bền vững hơn. Và T.FM là chìa khóa để biến điều đó thành hiện thực.

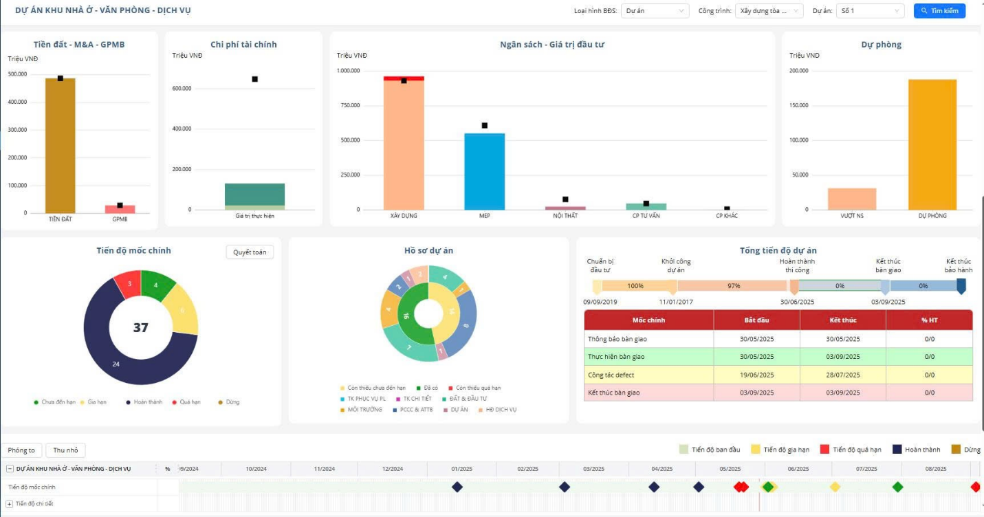
Số hóa quản lý tài sản giúp tối ưu chi phí vận hành doanh nghiệp - Ảnh 2

“T.FM được phát triển với kiến trúc phân lớp và khả năng tích hợp linh hoạt, cho phép doanh nghiệp và các tập đoàn lớn chuẩn hóa toàn bộ vòng đời tài sản - từ khâu đầu tư, mua sắm, vận hành, bảo trì cho tới kiểm kê và thanh lý. Hệ thống không chỉ quản lý tài sản vật lý như bất động sản, máy móc, kho vật tư hay hệ thống kỹ thuật, mà còn hỗ trợ kiểm soát các tài sản khai thác như hợp đồng thuê và các dự án vận hành”, ông Đinh Việt Thắng, Giám đốc phòng nghiệp vụ Bất động sản, Công ty CP TNTech cho biết.

Điểm mạnh nổi bật của T.FM là khả năng liên kết vận hành giữa các phòng ban và đơn vị trong công ty thông qua dữ liệu tập trung nhưng vẫn đảm bảo phân quyền rõ ràng. Nhờ đó, mọi hoạt động quản lý trở nên minh bạch, chính xác và dễ dàng mở rộng quy mô.

Thực tế triển khai tại nhiều doanh nghiệp cho thấy T.FM đã giúp tối ưu hóa chi phí và nguồn lực bằng cách giảm thiểu sai sót, chuẩn hóa quy trình và tăng tốc độ xử lý thông tin. Đặc biệt, giải pháp không chỉ quản lý vòng đời tài sản hữu hình mà còn “thấu hiểu” đặc thù bất động sản: từ thủ tục pháp lý, tiến độ thi công, nghiệm thu, bàn giao cho tới vận hành để đưa ra các mô-đun phù hợp, giúp doanh nghiệp có thể tự động hóa toàn bộ quy trình quản lý theo vòng đời dự án bất động sản.

Nhờ T.FM, doanh nghiệp không chỉ cắt giảm chi phí mà còn xây dựng một nền tảng quản trị bền vững: tài sản được quản lý đồng bộ, rủi ro được kiểm soát, dòng tiền vận hành minh bạch. Trong một thị trường biến động, đây chính là chiếc “phanh an toàn” để doanh nghiệp tăng tốc mà vẫn kiểm soát được rủi ro.

PV

KinhDoanhNet

Cùng Chuyên Mục